РЕЗУЛЬТАТЫ

Серия 1. В этой серии были выявлены предельные возможности фитиля при приподнятом испарительном конце трубы, когда жидкость возвращалась к испарителю под действием капиллярного напора в фитиле. Если тепловая мощность превышала 700 вт, то фитиль оказывался неспособным обеспечить поступление необходимого количества жидкости к испарителю из-за недостаточного капиллярного напора, и, таким образом, наступал предельный режим трубы по капиллярному напору. Фитиль начинал осушаться и перегреваться, как показывает термопара 1 (фиг. 6). После запуска распределение температур по длине трубы было практически изотермичным, так как теплоотдача к калориметру была относительно невелика из-за термического сопротивления воздуха в зазоре между калориметром и трубой. Низкий коэффициент теплоотдачи приводил также к установлению высокого уровня рабочей температуры при данном тепловом потоке. На небольшом участке конденсатора наблюдался заметный перепад температур из-за наличия неконденсирующегося газа.


С ростом температуры газ сжимался, и его объем уменьшался, что приводило к уменьшению перепада температур.

Серия 2. В этой серии также достигался предельный режим по капиллярному напору, как видно из фиг. 7. Предельный режим наступал приблизительно при той же тепловой мощности, как и в серии 1, но на более низком температурном уровне, потому что в серии 2 теплоотдача к калориметру значительно возросла из-за того, что в зазоре между калориметром и трубой был гелий. Интенсивный теплоотвод привел к появлению значительного температурного градиента вдоль калориметрической зоны.


Этот температурный градиент при достижении предельного режима повышался вследствие уменьшения расхода пара. Хотя температура испарителя возрастала, количество образующегося пара уменьшалось, так как фитиль высыхал. Резкое падение температуры на конце трубы в данной серии сохранялось вследствие присутствия неконденсирующегося газа.

Серия 3. Для того чтобы исключить ограничение по капиллярному напору и исследовать другие ограничения, связанные с паровым потоком, тепловая труба устанавливалась в положение, когда был приподнят конденсаторный конец трубы. Это обеспечивало возвращение жидкости под действием силы тяжести, в связи с чем работа трубы не зависела от капиллярного напора. В этом случае появлялась возможность выяснить ограничения, связанные с динамикой парового потока. В зазоре между калориметром и трубой находился гелий для обеспечения максимального теплоотвода. Труба работала на максимальной вводимой мощности. В таких условиях не наблюдалось ограничений в работе тепловой трубы при передаваемой мощности до 1060 вт. Труба работала в практически изотермичных условиях. Температура изменялась по всей длине в пределах 5 °С, за исключением короткого участка в конце из-за влияния некондедсирующегося газа (фиг. 8). На максимальном уровне мощности был замечен некоторый подъем (в пределах 2 °С) температуры испарителя


Серия 4. Присутствие неконденсирующихся газов в тепловой трубе не только влияло на температурный градиент вдоль трубы, оно также значительно сказывалось и на динамике запуска. Для того чтобы изучить другие виды ограничений в работе тепловой трубы с ртутью, труба была повторно вакуумирована для удаления неконденсирующихся газов. В данной серии экспериментов конец трубы с зоной конденсации был приподнят для исключения ограничений по капиллярному напору. В зазор между калориметром и трубой подавался гелий для обеспечения максимального теплоотвода. Как видно из фиг. 9, температура конденсаторной зоны трубы при увеличении подаваемой мощности не повышалась. Высокий уровень теплоотвода приводил к низким температурам на выходе из испарителя и соответственно к малой плотности пара и, как следствие, к звуковым скоростям пара. Так возникал звуковой предел в тепловой трубе, в результате которого поток пара запирался и ограничивался поток тепла в зону конденсации. В этих опытах пар, обладавший высокой скоростью, в конце концов увлекал жидкость из фитиля, что приводило к высыханию и перегреву. Такой унос жидкости из фитиля представляет существенное ограничение для работы тепловой трубы. Данный эффект является функцией отношения инерционных сил пара к силам поверхностного натяжения, известного как число Вебера (pFA)/cr, где р — плотность пара, V — скорость пара, К — характерный размер (зависит от структуры фитиля) и о — коэффициент поверхностного натяжения-Д Если это отношение оказывается больше единицы, то инерционные силы будут преобладать и жидкие капли уноситься из фитиля. В подобном случае часто можно слышать удары капель о дно конденсатора. При этих условиях трубу запустить не удается. При наличии неконденсирующегося газа такого явления не наблюдается, потому что газ тормозит поток пара и как бы сокращает длину участка конденсации. Теплоотвод при этом уменьшается, тепловая труба не попадает в звуковой режим и может постепенно достичь рабочего уровня температуры.


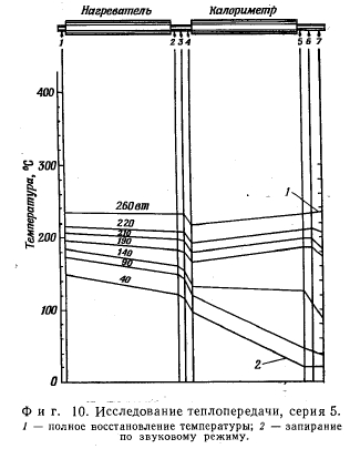
Серия 5. Следующая серия испытаний была проведена при тех же условиях, что и серия 4, за исключением того, что теплообмен в конденсаторе был уменьшен подачей воздуха в зазор между калориметром и тепловой трубой. В этом случае тепловая труба запускалась даже, если вначале она работала в звуковом режиме (фиг. 10). Теплоотвод был достаточно мал, что приводило к постепенному нагреву испарителя на выходе. В результате труба могла пройти через звуковой режим и достигала заданной температуры.

В работе не было достигнуто какого-либо ограничения, на конденсаторном конце трубы наблюдалось полное восстановление температуры. Если труба была выведена на рабочую температуру, то она далее могла работать при значительно большей тепловой мощности. С этой целью постепенно увеличивалась подводимая мощность и одновременно в зазоре между калориметром и трубой воздух замещался гелием.


Серия 6. В этой серии устанавливался переходный режим, чтобы иметь возможность наблюдать восстановление температуры в процессе запуска при комнатной температуре и при постоянно подводимой к испарителю мощности 300 вт. На фиг. 11 показано распределение температур в зависимости от времени. Хотя скорость пара в начале запуска была сверхзвуковой и расход парового потока оказывался предельным, тепловая труба преодолевала такой режим и достигала изотермического состояния. Это оказалось возможным из-за очень малого теплоотвода. Расход пара оказывался при этом достаточным, чтобы температура начала восстанавливаться при относительно низком температурном уровне. При таких условиях температура и плотность пара в трубе повышались, а скорость парового потока уменьшалась, прежде чем за счет срыва жидкости высокоскоростным паровым потоком труба могла выйти из строя. При этих значениях подводимой мощности и отводимого тепла каких-либо ограничений в работе тепловой трубы не возникало.


Тепловые трубы: Перевод с английского и немецкого Под редакцией проф., д-ра техн. наук Э. Э. ШПИЛЬРАЙНА.: ИЗДАТЕЛЬСТВО «МИР: Москва 1972

на главную