Понятие о способах организации воздухообмена и устройстве систем вентиляции

Воздушная среда в помещении, удовлетворяющая санитарным нормам обеспечивается в результате удаления загрязненного воздуха из помещения и подачи чистого наружного воздуха. Соответственно этому системы вентиляции подразделяют на вытяжные и приточные.

По способу перемещения удаляемого из помещений и подаваемого в помещения воздуха различают вентиляцию естественную (неорганизованную и организованную) и механическую (искусственную).

Под неорганизованной естественной вентиляцией понимают воздухообмен в помещениях, происходящий под влиянием разности наружного и внутреннего воздуха и действия негра через ограждающих конструкций, а также при открывании форточек, фрамуг и дверей. Воздухообмен, происходящей также под влиянием разности, давлений наружного и внутреннего воздуха и действ им ветра, по через специально устроенные в наружных ограждениях фрамуги, степень открытия которых с каждой стороны здания регулируется, является вентиляцией естественной, но организованной. Этот вид вентиляции называется аэрацией.

Механической, или искусственной, вентиляцией называется способ подачи воздуха в помещение или удаления из него с помощью вентилятора. Такой способ воздухообмена является более совершенным, так как воздух, подаваемый в помещение, может быть специально подготовленным в отношении его чистоты, температуры и влажности.

Системы механической вентиляции, автоматически поддерживающие D помещениях метеорологические условия на уровне заданных независимо от изменяющихся параметров внешней воздушной среды, называются системами кондиционировании воздуха (condition —- условие).

По способу организации воздухообмена в помещениях вентиляция может быть общей, местной, локализирующей, смешанной н аварийной.

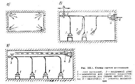
Общая вентиляция, называемая обще-обменной, предусматривает и для создания одинаковых условий воздушной среды (температуры, влажности, чистоты воздуха и его подвижности) во всем помещении, главным образом в рабочей зоне {#=1,5—2 м от пола) (рис. ПЫ,а).


Местная вентиляция создает местные (на рабочих местах), отвечающие гигиеническим требованиям условия воздушной среды, отличные от условий в остальной части .помещения. Примером местной приточной вентиляции может служить воздушный душ—-струя воздуха, направленная непосредственно на рабочее место (рис. Ш.1, б).

Принцип действия локализирующей вентиляции заключается в улавливании вредных выделений непосредственно у производственных установок е помощью специальных укрытий, предотвращающих поступление вредных выделений в помещение.

Смешанные системы, применяемые главным образом в производственных помещениях, представляют собой комбинации общеобмешюн вентиляции с местной (рис. Ш.1, в).

«Аварийные» вентиляционные установки предусматривают в помещениях, в которых возможно внезапное неожиданное выделение вредных веществ в количествах, значительно превышающих допустимые. Эта установки включают только в случае, если необходимо быстро удалить вредные выделения.

Вопрос о том, какую из перечисленных систем вентиляции следует устраивать, решается в каждом отдельном случае в зависимости от назначения помещения, характера вредных выделений, возникающих в нем, и схемы движения воздушных потоков внутри здания.

В так называемых горячих цехах широко используют аэрацию, местные отсосы и воздушные души. В воротах устраивают воздушные тепловые завесит. R холодных цехах применяют общеобменную приточно-вытяжную вентиляцию и системы кондиционирования воздуха там, где это диктуется условиями технологии, В общественных зданиях (театрах, кино, валах заседаний, магазинах, спортзалах и т. п.), как правило, устраивают общеобменную приточно-вытяжную вентиляцию или систему кондиционирования воздуха.

В помещениях, где требуется незначительный воздухообмен, организуют только одну вытяжную вентиляцию. Количество удаляемого воздуха в этом случае восполняется воздухом, поступающим в помещение через неплотности в ограждающих конструкциях и при открывании форточек или фрамуг.

В жилых домах устраивают обычно только вытяжную (естественную, редко — механическую) вентиляцию из кухонь и санузлов. Приток в жилые комнаты осуществляется через окна, форточки или специальные устройства под окнами.

Тихомиров К.В./ ТЕПЛОТЕХНИКА, ТЕПЛОГАЗОСНАБЖЕНИЕ И ВЕНТИЛЯЦИЯ, Издание третье, переработанное и дополненное, МОСКВА, СТРОЙИЗДАТ, 1981.

на главную