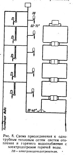
СХЕМЫ ПРИСОЕДИНЕНИЯ СИСТЕМ ОТОПЛЕНИЯ И ГОРЯЧЕГО ВОДОСНАБЖЕНИЯСпособ присоединения к однотрубным тепловым сетям абонентских систем отопления и систем горячего водоснабжения в основном будет зависеть от того, где и как предполагается использовать воду после прохождения ею систем отопления. Вода, поступающая в тепловые сети, как правило, подвергается термической обработке и фильтрации для удаления из нее солей жесткости. По существу получается, что к потребителям эта вода поступает, во-первых, как бы предварительно прокипяченной и, во-вторых, умягченной, что делает ее не только более приемлемой для употребления в качестве питьевой воды, но даже и более здоровой. Следовательно, сетевая вода после прохождения ею системы отопления могла бы быть использована даже в городском водопроводе как питьевая. Несколько более высокая температура ее по сравнению с обычной водопроводной водой, как указывалось выше, в зимний период могла бы быть только целесообразной. Принимая во внимание, что емкость 1 м2 поверхности нагрева радиаторов колеблется в пределах от 4,4 до 5,3 л, обмен воды в них при норме расхода воды на жителя в системе горячего водоснабжения 100 л происходит по крайней мере 10 раз в сутки; следовательно, вода после систем отопления не может быть грязной. В этом случае необходима была бы лишь промывка систем отопления и в особенности радиаторов, являющихся отстойниками грязи, в начале отопительного периода после застоя в них воды за лето. Когда же распространение получат панельные системы отопления и подобные им с прямым протоком воды по трубам, отпадет необходимость и в этом. Самой простой схемой присоединения в однотрубной системе тепловых сетей абонентских систем отопления и систем горячего водоснабжения была бы схема (рис. 6), в которой предполагается, что остаток воды тепловых сетей; если он будет получаться, поступает непосредственно в холодный городской водопровод. Ранее отмечалось, что электростанция, увеличивая или уменьшая расход воды в системах отопления, всегда может регулировать и температуру воды на выходе из этих систем. Как правило, температура этой воды легко может поддерживаться в среднем на уровне около 30—35° С. ![]() Так как давление в водопроводной сети может колебаться, при такой схеме присоединения потребуется установка в месте присоединения регулирующего клапана с регулировкой давления до себя, что обеспечит правильную работу системы отопления. На стыке соединения обратного трубопровода системы отопления с подающим теплопроводом тепловых сетей должен стоять, как это показано на схеме, автоматически действующий регулятор, поддерживающий температуру воды в системе горячего водоснабжения на заданном уровне. Способ присоединения к тепловым сетям абонентской системы горячего водоснабжения, при котором исключается соединение ее с городским водопроводом, используемым для питья, показан на схеме И (рис. 6). В этой схеме бак горячей воды заполняется в соответствии с требованием норм по горячему водоснабжению водой с температурой 60° С и затем вода идет на смешение с водопроводной водой в разбор с такой температурой, какая оказывается необходимой для ее употребления. Схема III представляет собой схему присоединения таких абонентов, которые не могут израсходовать на свои нужды горячего водоснабжения всю воду, прошедшую систему отопления. Как видно из схем на рис. 6, эта вода может быть направлена к таким объектам потребления горячей воды, как бани, прачечные, душевые павильоны и пр. Использование остатков этой воды в таких предприятиях, естественно, потребует прокладки соответствующих трубопроводов и, возможно, даже относительно разветвленной сети трубопроводов. Однако сравнить их с сетью обратных труб тепловых сетей, разумеется, невозможно. Во-первых, количество таких трубопроводов будет ограничено; расход воды в них также будет во много раз меньше, чем это имеет место в обратных трубах тепловых сетей; во-вторых, условия прокладки их будут значительно облегчены по сравнению с условиями прокладки обычных теплопроводов тепловых сетей. Эти трубы не будут нуждаться в тепловой изоляции их поверхности, поскольку температура воды в них будет не выше 30° С; почти отсутствует надобность установки на них и какой-либо арматуры. По существу это будут сливные трубы. Все три описанные и показанные на рис. 6 схемы в полной мере удовлетворяют требованиям подачи воды в систему горячего водоснабжения с температурой 60—65° С; однако все они лишают возможности использовать в системе горячего водоснабжения воду, выходящую из системы отопления с более низкой температурой, чем 60—65° С. Фактически это приводит к тому, что при таких схемах присоединения к тепловым сетям абонентских систем горячего водоснабжения через абонентские системы отопления нельзя пропустить даже и то количество воды, которое положено по нормам, так как часть воды в этих схемах должна браться непосредственно из тепловых сетей для доведения температуры воды в системе горячего водоснабжения до требуемой нормали. Поскольку только небольшая часть бытовых нужд фактически требует температуры воды порядка 65° С, область применения однотрубных систем тепловых сетей была бы в известной мере сужена. Кроме того, были бы несколько понижены в таких системах и их энергетические показатели, так как они снижали бы выработку электроэнергии на тепловом потреблении. В целях расширения области применения однотрубных систем тепловых сетей и улучшения их энергетических показателей была разработана еще одна схема (рис. 7) присоединения систем горячего водоснабжения в однотрубных системах тепловых сетей, при которой было бы возможно для процессов, требующих более низкой температуры, использовать воду непосредственно по выходе ее из систем отопления. Как видно из схемы, вода из системы отопления направляется непосредственно к водоразборным кранам и в резервный бак горячей воды, который следует считать необходимым, как и в других схемах, для более устойчивой работы системы отопления. Кроме этой трубы, к водоразборным кранам подводится труба с требуемой нормами температурой воды 65° С. Эта температура обеспечивается смешением воды, поступающей из систем отопления, с водой, поступающей непосредственно из тепловых сетей. На соединении этих двух потоков воды предусматривается установка автоматического регулятора, который будет обеспечивать подачу воды в эту линию с температурой, требуемой нормами. Эта схема дает возможность получить в разборном кране воду любой температуры в пределах от 30— 40 до 70° С. Чтобы иметь в точках водоразбора и холодную воду, к водоразборному крану должен подводиться холодный водопровод. В этих случаях в точках разбора горячей воды целесообразно устанавливать трехходовой смесительный кран, который должен позволить потребителям получать воду любой температуры в пределах температуры холодной воды (4-=-10°С) до максимальной температуры горячей воды (60—70° С). ![]() Надо полагать, что эта схема присоединения систем горячего водоснабжения к однотрубным тепловым сетям может найти применение, особенно в более северных районах страны. Описанная схема имеет недостатки. Поскольку расход воды с температурой 65° С незначителен (5—10 л/чел в сутки), а система трубопроводов, обеспечивающая потребителям подачу такой воды, — тупиковая, вода в них будет сильно выстывать, что соответственно приведет к большому сливу ее; устраивать же эту систему с постоянной циркуляцией воды в ней явно нецелесообразно. ![]() В свете изложенного может оказаться более целесообразным вариант получения горя- чей воды (60—65° С) в системе горячего водоснабжения не по специальным трубопроводам, а догревом ее в специальных электроводонагревателях (рис. 8). В этом случае вода с температурой порядка 40—45° С из общей системы горячего водоснабжения будет поступать в электронагреватель, в котором она будет догреваться до нужной потребителю температуры (60—65° С). При применении такой схемы можно считать, что потребитель в месяц будет расходовать на приготовление этой воды следующее количество электроэнергии: ![]() Полученный результат показывает, что даже при современной стоимости электроэнергии (4 коп/кет ч) этот раскол для но может быть обременительным, в соответствии с чем данная схема, видимо, будет предпочтительнее всех предыдущих. Следует еще иметь в виду, что в современных условиях имеет место расход горячей воды повышенной температуры на стирку белья, однако этот процесс не может быть обеспечен и водой с температурой 60—65° С; кроме того, при все возрастающем охвате населения прачечными и при усовершенствовании технологического процесса стирки белья в прачечных можно предполагать, что стирка белья на дому» со временем себя изживет. Во всех описанных выше схемах не показаны и не проработаны еще конструктивные детали — регулировочная и запорная арматура, циркуляционные трубопроводы и пр. При анализе режима работы однотрубных тепловых сетей весьма важным является выбор способа присоединения к ним отдельных потребителей. Всегда может оказаться возможным при конкретном проектировании однотрубных тепловых сетей, что среди большинства объектов, потребляющих воду на горячее водоснабжение, окажутся какие-то отдельные объекты, которые будут потреблять горячую воду в небольшом количестве или даже совершенно не будут потреблять ее. В рассмотренных выше схемах присоединения было указано, что вода от таких объектов, если они небольшие, может направляться в соседние объекты, а если большие, — то в бани, прачечные, душевые павильоны и т. п. В том случае, однако, когда подобных объектов в относительной близости не окажется, во избежание прокладки сливных трубопроводов большой протяженности может оказаться вполне целесообразным использованную в системах отопления таких объектов воду направить вновь в тот же однотрубный теплопровод, из которого она и была взята. Возврат в такой теплопровод использованной уже в системе отопления воды, естественно, несколько снизит в нем температуру воды. Однако это обстоятельство для последующих абонентов большого значения иметь не будет, так как оно вполне может быть компенсировано соответствующим снижением у них коэффициента смешения. Такое понижение коэффициента смешения фактически уже имеет место R протяженных двухтрубных тепловых сетях при значительном падении в них температуры теплоносителя. Требуемое в этом случае уменьшение коэффициента смешения, которое должно быть принято по среднесуточному расходу воды, может быть найдено из равенства ![]() В уравнении (13) вместо расчетных температур воды в тепловых сетях и системах отопления могут быть приняты и любые другие их значения, для которых найдено снижение температуры воды в тепловых сетях. Так, например, если бы при проведении измерений температуры воды в тепловых сетях; работающих по температурному графику с максимальной температурой воды 150° С, оказалось, что у какого-либо абонента эта температура (вследствие смешения этой воды с обратной водой из системы отопления) снизилась со 100 до 95° С, то для нормальной работы всех последующих систем отопления их коэффициент смешения должен был бы быть уменьшен. Размер этого уменьшения может быть найден следующим образом. Например, по температурному графику 150° С для средней полосы (рис. 9) температура воды в тепловых сетях 100° С соответствует примерно наружной температуре —11° С. При этой наружной температуре в системе отопления, работающей по графику 110—50° С, в подающих трубах вода должна иметь температуру 76° С и в обратных—41° С. Новый (измененный) коэффициент смешения в этом случае должен быть вместо требующегося при заданном температурном графике расчетного коэффициента смешения, равного ![]() ![]() ![]() Уменьшение на вводе коэффициента смешения по сравнению с расчетным требует подачи абоненту повышенного расхода воды, который может быть найден решением следующего равенства: ![]() ![]() Полученный результат показывает, что при понижении температуры теплоносителя и сохранении коэффициента смешения неизменным удовлетворение абонента необходимым количеством тепла может быть получено значительно большим увеличением расхода воды по сравнению с первым вариантом, при котором коэффициент смешения изменялся. ![]() Во втором варианте по полученному результату требуется увеличение расхода сетевой воды в размере 76%, тогда как в первом варианте это увеличение расхода сетевой воды было равно 9%. Совершенно очевидно, что второй вариант без изменения коэффициента смешения может быть использован в весьма редких случаях. Так как давление в тепловых сетях всегда будет больше, чем в системах отопления, возврат в них использованной для отопления зданий воды сможет быть выполнен, как это показано на схемах рис. 10 в двух вариантах. По первому варианту вода подается обратно в сеть посредством насоса, по второму—-она нагревает воду в системе отопления в замкнутом подогревателе, в соответствии с чем может быть возвращена в сеть и без насоса. ![]() Какой из этих вариантов и в каких случаях целесообразно применять, зависит от местных условий. Второй вариант, как несколько более дорогой по первоначальным затратам, но более простой в эксплуатации, скорее может быть применен у мелких абонентов а первый— у более крупных. Возможен, однако, и такой случай, когда тот или другой абонент будет потреблять в системе горячего водоснабжения воду, однако это потребление окажется недостаточным, чтобы удовлетворить его потребность в отоплении здания. Так как пределы регулирования расхода воды в системе отопления, в особенности в сторону ее уменьшения, в известной степени ограничены, схема присоединения таких объектов также должна быть отличной от ранее рассмотренных. В схемах рис. 12—14 показаны три способа присоединения таких абонентов. В схеме рис. 12 остаток неиспользованной в системе горячего водоснабжения воды возвращается в тепловую сеть насосом. В схеме рис. 13 вода для отопления нагревается в водяном подогревателе и тем самым совершенно изолирована от тепловых сетей. После водоводяного водонагревателя вода поступает в систему горячего водоснабжения, а неиспользованный ее остаток возвращается в тепловую сеть. ![]() В схеме рис. 14 для уменьшения поверхности нагрева водоводяного подогревателя часть воды в размере ее расхода в системе горячего водоснабжения подается из тепловых сетей в систему отопления через элеватор, остальная же ее часть — в водоводяной подогреватель, из которого она после отдачи своего тепла обратной воде из системы отопления (самотеком, без насоса) возвращается в тепловую сеть. Как видно из схемы, водоводяной подогреватель включается в этом случае в перемычку системы отопления. В последней схеме следует обратить внимание на то, что в элеватор поступает только часть сетевой воды, поскольку какое-то количество этой воды направляется еще и в водоводяной подогреватель. Это приведет к тому, что элеватор в этой схеме будет работать в более тяжелых условиях по сравнению с ранее рассмотренными схемами, тем более что и гидравлическое сопротивление такой схемы будет увеличенным за счет дополнительного сопротивления самого подогревателя. Получающийся при этом коэффициент смешения можно определить из следующего равенства, в котором для упрощения температура греющей воды после подогревателя принимается равной температуре воды после системы отопления: ![]() Полученный результат показывает, что при увеличении количества сетевой воды, направляемой в подогреватель, и соответственном уменьшении ее в элеваторе коэффициент смешения в элеваторном узле быстро повышается, т. е. применение рассматриваемой схемы присоединения целесообразно только при направлении в подогреватель относительно небольшого количества (50%) сетевой воды. ![]() В схемах присоединения к однотрубным тепловым сетям системы горячего водоснабжения (см. рис. 6 и 7) предусматривается наличие в этой системе бака-аккумулятора (открытого бака) горячей воды, поскольку график расхода этой воды может не совпадать с расходом воды в системе отопления. Для выяснения возможных размеров этого бака представляется целесообразным рассмотреть этот вопрос несколько подробнее. На рис. 15 показан суточный график потребления жилым зданием горячей воды, отнесенный к расходу воды на 1 чел. и предусматривающий достаточно большое суточное поступление воды в него (180 л/чел сутки): Как видно из графика, потребление этой воды крайне неравномерно: нулевой расход воды — в ночные часы и резко выраженный максимум расхода, превышающий более чем 2 раза среднесуточный расход, — в вечерние часы. Расчет емкости бака-аккумулятора, предназначаемого для поглощения провалов потребления, показывает, что эта емкость должна определяться в размере 48 л/чел (4,8 м3 на 100 чел., или на 5000 м3 здания), если система работает в течение суток равномерно. Если размер поступления воды в систему отопления, как это показано на графике, в ночные часы будет сокращен хотя бы на 20%, а в вечерние часы соответственно на 20% увеличен, то требуемая емкость аккумулятора сокращается на 33,5%, или соответственно до 32 л/чел. Требуемая емкость аккумулятора будет сокращаться, если расход воды системами горячего водоснабжения будет ниже указанного выше расхода (180 л). Полученный результат показывает, что емкости баков-аккумуляторов получаются умеренными и при практическом их осуществлении не могут встретить каких-либо затруднений. Вместе с тем наличие их в системе придает ей определенную гибкость и маневренность. При этом, естественно, может возникнуть предположение, что расход металла, необходимого для устройства этих баков, поглотит экономию его, получающуюся при применении однотрубных тепловых сетей. Однако установка баков-аккумуляторов в системах горячего водоснабжения признается необходимой многими организациями по ряду соображений; уменьшение мощности котельной и водоподготовительных устройств, уменьшение диаметров теплопроводов, сокращение расхода электроэнергии сетевыми насосами и пр. Из всех перечисленных соображений самым существенным является, конечно, уменьшение мощности котельной. Во всех подобных случаях именно уменьшение мощности котельной всегда диктовало целесообразность установки аккумуляторов. Если принять далее с некоторым запасом емкость аккумулятора в размере 40 л/чел, то на здание с населением 200 чел. потребуется установка бака емкостью 8 м%. Этот размер получается при высоком удельном расходе воды в системе горячего водоснабжения (180 л/чел сутки). Удельные затраты металла на сооружение таких баков при толщине стенок и дна 1 мм составят: ![]() Этот расход примерно равен той экономии металла, которая получается при однотрубных тепловых сетях от уменьшения диаметров подающих труб. Экономия металла и его расход на баки-аккумуляторы найдены выше при относительно небольшой тепловой характеристике зданий, достаточно плотном их заселении и полном отсутствии расхода воды в системе горячего водоснабжения в ночные часы, а также без учета аккумуляции тепла зданиями и самими системами отопления. При изменении этих условий, соответственно могут измениться и найденные выше результаты в сторону их уменьшения. Ко всему изложенному нужно добавить, что при применении однотрубных систем тепловых сетей в некоторых случаях может быть снижена и стоимость самих систем отопления как за счет снижения стоимости трубопроводов, так и за счет снижения стоимости нагревательных приборов. Эксплуатационные расходы при однотрубной системе тепловых сетей будут прежде всего снижены за счет снижения амортизационных отчислений и за счет почти двойного, а может быть и большего снижения расхода электроэнергии сетевыми насосами. Снижение эксплуатационных расходов, как об этом было сказано ранее, произойдет и на самой станции. Следует также отметить, что при однотрубной системе тепловых сетей в значительной степени разгружается и городской водопровод. Однотрубные системы тепловых сетей. Сборник статей под редакцией Громова Н. К. 1962 |
|