ДЕТАЛИ ДЛЯ УСТРОЙСТВА ВОДЯНЫХ СИСТЕМ ОТОПЛЕНИЯ

Расширительный сосуд в водяной системе отопления с естественной циркуляцией и с верхней разводкой служит трем целям: для удаления воздуха из системы; для размещения прироста объема воды, вследствие расширения ее при нагревании; в качестве контрольного прибора при наполнении системы водой: систему наполняют до тех пор, пока через сигнальную линию расширителя не пойдет вода.


Отсюда видно, что расширительный сосуд является обязательной принадлежностью системы водяного отопления (за исключением систем, присоединенных к тепловым сетям при теплофикации города).

В системе водяного отопления с нижней разводкой и во всех системах с насосной циркуляцией расширительный сосуд служит для размещения прироста воды, получающегося при нагревании, и для контроля за уровнем воды в системе отопления при наполнении системы водой.

Устройство расширительного сосуда показано на рис. IV.21. Сосуд имеет четыре штуцера для присоединения труб: 1 — расширительный 2 — контрольный (сигнальный); 3 — переливной (воздушный) и 4 — циркуляционный, сосу 3 ИС показана схема присоединения расширительного системе водяного отопления с верхней разводкой. Контрольная и переливная трубы отведены в раковину котельной, циркуляционная присоединена к подающей горячей магистрали. Контрольная труба, присоединенная к расширительному сосуду в 200 мм от дна бака, служит контролем при наполнении системы водой.


Появление воды из контрольной трубы сигнализирует о том, что система наполнилась водой до отметки присоединения этой трубы к патрубку расширительного сосуда. Однако при появлении воды из крана контрольной трубы не следует торопиться его закрывать. Сначала нужно закрыть кран водопроводной трубы, по которой наполняется система, и, подождав, пока остановится течение воды в раковину, закрыть кран на контрольной трубе.

Наполнять систему водой следует как можно медленнее, чтобы дать возможность всему воздуху удалиться из системы.

По переливной трубе вода сливается при переполнении расширительного сосуда и удаляется воздух из системы при заполнении ее водой.

В расширительном сосуде, присоединенном к системе в одной точке, вода не циркулирует, поэтому во избежание замерзания воды расширительный сосуд снабжают специальной циркуляционной трубой, присоединяемой к верхнему разливу или к обратной магистрали (в- насосных системах).

Расширительные сосуды изготовляют из листовой стали, они имеют съемные крышки на болтах для периодической очистки сосудов. Устанавливается сосуд выше самой высокой точки системы на чердаке отапливаемого здания в утепленной будке. Кроме того, во избежание замерзания расширительный сосуд и его трубы изолируют.

Полезную емкость расширительного сосуда определяют в м3 по объему прироста воды ДП, получающегося вследствие расширения при нагревании ее



Присоединение расширительных сосудов в насосных системах отопления.

В таких системах распределение давлений в циркуляционных кольцах существенно зависит от схемы присоединения расширительных сосудов.


Рассмотрим элементарную схему отопления, в которой расширительный сосуд присоединен к подающей магистрали, проложенной на чердаке (рис. IV.23). Впишем в табл. IV. 11 величины полных давлений в точках 1, 2 и 3 при бездействующем и работающем насосе. Естественным давлением от охлаждения воды в трубах пренебрегаем.

Из табл. IV. 11 видно, что давление в точке 1 останется неизменным, работает насос или нет. Объясняется это тем, что уровень воды в расширительном сосуде остается неизменным в обоих случаях. Так как уровень воды в расширительном сосуде при любой производительности насоса (по свойству замкнутых систем) не может быть изменен, в точке 1 и не может быть другого полного давления, кроме ps + h.

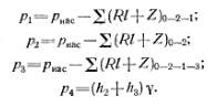
Здесь ра — атмосферное давление, действующее на открытую поверхность в расширительном сосуде; цу и h2— гидростатические давления столбов воды высотой соответственно hi и h2 с объемной массой (Rl+Z)2-i — гидравлические потери при движении воды на участке 2—1; 2 (Rl+Z) is — гидравлические потери при движении воды на участке 1—3.



Точка в системе отопления с неизменным давлением называется нейтральной.

Следовательно, давление, создаваемое насосом, распространяется только до точки 1 системы. За пределами же этой точки система в сторону движения воды будет на- I I I 1=0 находиться под давлением hy.

Если это давление израсходуется на преодоление гидравлических сопротивлений при движении воды (например, от точки 1 до 3), то за пределами этой точки давление в системе станет ниже атмосферного, в трубопроводе системы возникает разрежение и может образоваться пар Действительно, в точке 3 при соотношении hiy

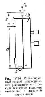
Рассмотрим ту же схему отопления, но с расширительным сосудом, присоединенном перед насосом (рис. IV.24). Внесем в табл. IV. 12 величины полных давлений в точках /, 2, 3, 4 при бездействующем и работающем насосе.


Из табл. IV. 12 видно, что точки циркуляционного кольца системы отопления 1, 2, 3 и 4 находятся под положительным давлением насоса, равным гидравлическим потерям на участках от рассматриваемой точки до точки 4 (место присоединения расширительного сосуда), т. е. давления, создаваемые насосом в рассматриваемых точках, будут равны:


Из приведенных выражений видно, что только на точку 4 (место присоединения расширительного сосуда) не будет распространяться действие насоса, т. е. точка 4 является нейтральной в системе с расширительным сосудом, присоединенном перед насосом. Гидравлические потери на участок 4—0 преодолеваются за счет всасывающего действия насоса.

В заключение следует отметить, что в насосных системах отопления давление в трубопроводе зависит от места присоединения расширительного сосуда. В целях обеспечения положительного давления по всему циркуляционному кольцу (кольцам) расширительный сосуд следует присоединять перед всасывающим отверстием насоса, на обратном трубопроводе.


Подбор насоса. Назначение насоса —создать давление, необходимое для циркуляции воды в системе, и потому насос в системах отопления обычно называют циркуляционным.

В насосных системах отопления насос не служит для подъема воды на высоту. Ввиду этого давление, развиваемое насосом, относительно невелико; количество же воды, перемещаемое по системе, значительно. Давление, развиваемое насосом, определяют как разность показаний манометров- на нагнетательном и всасывающем патрубках насоса.

В качестве циркуляционных насосов применяют центробежные, создающие непрерывный поток воды. При этом насос включают в обратную магистраль, так как при перемещении более холодной воды меньше изнашиваются его роторное колесо и подшипники и включается вскипание воды. В практике устанавливают два насоса с тем чтобы их можно было эксплуатировать насосы снабжают обводной линией сов (во I включаемой в случае остановки центробежных насосов аварии. Через обводную линию может осуществляться циркуляция воды. Она, кроме того, может служить одни из средств количественного регулирования системы отопления путем пропуска части воды, т. е. переводом насоса на частичную работу на себя».

Подбирают насосы по их характеристикам.

В характеристику насоса входят графическое изображение зависимости давления р, развиваемого насосом, коэффициента полезного действия 1 и мощности N от производительности G насоса, т. е. характеристика, представляет собой семейство кривых


Ввиду того, что характеристики центробежных насосов полу ны на определенное число оборотов двигателя (при п=1000, 1 и 2900), не всегда удается для заданных V п р подобрать насос уже представленной в каталоге характеристикой. Величины V и. по каталогу обычно существенно отличаются от заданных. Вследствие этого возникает необходимость в определении нового оборотов, при которых производительность и давление максима но приближались бы к заданным значениям V и р.

Определение нового числа оборотов называют пересчетом характеристики насосов.

Теоретическое рассмотрение работы насоса позволяет уста вить, что при изменении числа оборотов насоса от п до п2, т. е. n}jn2 = in раз, производительность V изменится также в in Р- величина давления р в i2 и величина расходуемой мощности N в in3. При работе насоса на одну и ту же систему расход воды меняется пропорционально изменению числа оборотов насоса



Устройства для спуска воздуха из систем водяного отопления.

Содержание воздуха в воде в общем виде определяется зависимостью


Существенным условием, влияющим на удаление воздуха из системы, является скорость движения воды. При неизменном давлении и температуре, но с увеличением скорости v условия для удаления воздуха затрудняются.

Воздух выделяется из воды с понижением р, возрастанием t и снижением v. Указанную зависимость интенсивности выделения воздуха из воды используют при выявлении рациональных способов удаления воздуха из систем водяного отопления.

В водяном отоплении с естественной циркуляцией со скоростью движения воды, не превышающей 0,2 м/с, удаление воздуха происходит в системах с верхней разводкой через расширительный сосуд, в системах с нижней разводкой — через специально устроенные воздущные линии, которые подводят воздух к автоматическим воз- Духоотводчикам (рис. IV.27).

В водяном отоплении с насосной циркуляцией, со скоростью снижения воздуха больше 0,2 м/с, воздух удаляется в системах через воздухоотводчики, в системах с нижней специально устраиваемые воздушные линии, подводят воздух к автоматическим воздухоотводчикам системам с нижней разводкой и естественной циркуляциональная схема устройства автоматических воздухоотводов была показана на рис. IV.27.


В системах отопления с нижней разводкой удалять воздух моЖ: но не через воздушную линию, а через специальные воздуховыпускные краны, устанавливаемые на всех радиаторах верхнего эта, жа (рис. 1V.29). Вместо воздушного крана Маевского (рис. IV.30, а нашел применение шуруп, ввертываемый в верхнюю глухую ради торную пробку (рис. IV.30, б). При установке воздуховыпускных кранов в радиаторных пробках подводки горячей воды к нагревательным приборам следует присоединять к нижней радиаторной пробке. Объясняется это тем, что в случае присоединения подводок по обычной схеме (горячая подводка сверху, обратная снизу) при малейшем понижении воды в системе и в радиаторах верхних этажей в них прекращается ’ циркуляция воды и они перестают работать.




Следует отметить, что воздуховыпускные краны, установленные на приборах, обслуживаются вручную, что в эксплуатационном отношении менее удобно, чем устройство для удаления воздуха через специальную воздушную линию.

Воздушные линии во избежание замерзания нельзя прокладывать на чердаках.

Дроздов В. Ф. Отопление и вентиляция. Отопление. Учебник для строит, вузов. М., «Высш. школа», 1976

на главную